CLYF-i3000智能集中润滑系统是新一代润滑高新技术产品,该产品提升了目前市场上第一代智能润滑系统数据通信、油脂计量两大关键技术。由原来的并行传输、RS485传输提升为光纤传输、以太网传输;油脂计量由原来的压力加计时提升为容积式非圆齿轮流量计量。真正意义实现:定时、定量、定点润滑,具有实时监控,智能通讯,故障自检及声、光、电报警等全方位功能。该系统集计算机技术、集散性控制技术、生产与管理理念的融合。
本系统取代了传统单、双线润滑系统,将科学的供油理念融入智能润滑的设计与制造,使润滑系统与主体控制设备实现了无缝对接,标志我国润滑领域进入智能控制和网络监控崭新时代。产品自投放市场以来,系统的软硬件技术和质量得到不断优化和提高,产品的性能更加先进、稳定可靠。
配置环境:
原装西门子工控机或研华品牌工控机,WINDOWS XP专业板操作系统,实时配置;
西门子WinCC组态软件,授权管理员、历史记录、数据分析等,功能强大,性能稳定;
西门子文本显示器TD400C或触摸屏TP177A或更高;
西门子S7-200或S7-1200或S7-300系列可编程序控制器,功能强大,性能稳定;
高性能信号译码解码器,以太网通信,响应快速;
40MPa大流量双柱塞润滑泵,能快速、稳定的供送油脂;
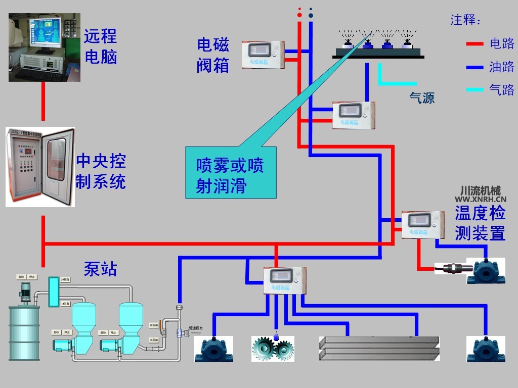
40MPa级干油电磁阀;
新一代油脂流量计,精准、可靠、快速,精度误差3%;
系统开始时,首先进入周期扫描检测:双油泵油位、当前工作油泵序号、当前管道内压力、当前各个工作组阀号给油量和间隔时间、主体设备润滑点的温度值。这些关联值没有报警和警告后,油泵开始启动向主管道供送油脂、加压并过滤(油泵自身一级,主油管一级,到电磁阀一级)。自至管道内油压上升到设定值时(一般为20MPa)打开第一组的第一只电磁阀,安装在电磁阀出口处的油脂流量计测量流出的油脂量,并将流量值即时反馈至中央控制柜,当流量值≥用户设定值时电磁阀关闭。等待一秒钟后打开第一组的第二只电磁阀,依次计量、检测。第一组完毕后进入第二组,以同样的计量、检测方式,自至最后一只电磁阀计量、检测完毕,系统停止,进入间隔等待状态。
每一组供油量和间隔时间可不同设置,按设定的时间长短依次给油(最短值优先供油,其它组按先后响应列队等候)。如遇有电磁阀出现故障:堵塞或损坏,则跳至下一只电磁阀并且显示该电磁阀的序号位置及检测结果。
CLYF-i3000智能集中润滑系统有两种操作模式,现场操作和远程操作。
远程操作:
远程操作由工控PC(上位机)完成,采用西门子WinCC工控操作系统,实现现场设备全景模拟显示并实时操作,实时显示现场设备运行值。远程控制分手动和自动两种模式,手动模式下可以单独操作现场设备,如:油泵更换,油泵补脂,每只电磁阀的计量值、间隔时间等。自动模式下系统按事先设定好的参数运行,短时间内无需人工值守。
现场操作:
现场操作由中央控制柜完成,柜内置有西门子LCD文本显示器或触摸屏(HMI),与上位机数据供享。如要现场操作时,只需在文本显示器或触摸屏上操作即可。
上位机:西门子工控机或研华工控机(WINDOWS XP系统),西门子触摸屏TP177A。
组态软件:西门子WinCC,
可编程器:S7-200 224XP、S7-1200 1224、S7-300。
电动油脂泵:HA-III430G、DRB-P365B、DRB-P585B、YZP-800。
干油电磁阀:GYCF-1A、GYCF-1D。
油脂流量计:TC-HR1。
信号解码器:HX-1R、HX-1Y。
